Einblicke in unsere Arbeit und Projekte
Von Embedded Systems über Messtechnik bis hin zu Schulungen – hier erhalten Sie Einblicke in unsere tägliche Arbeit und die vielfältigen Projekte, die wir für unsere Kunden realisieren.
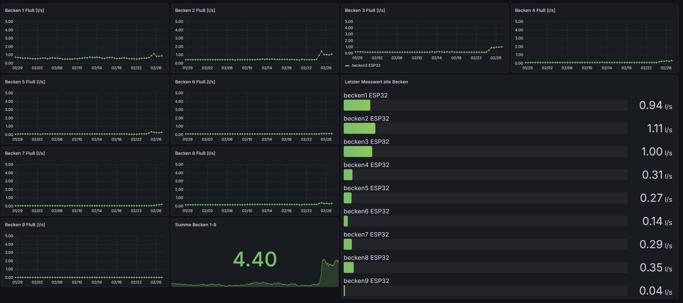
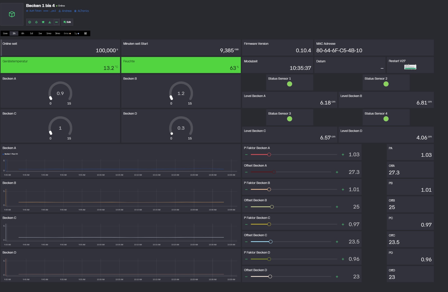
Mittels moderner, online basierter Anzeigetools wie Grafana und somit nahezu überall auf der Welt verfügbar, oder als reine Insellösung. Datensicherheit ist hierbei immer gewährleistet.
Prototypen als Proof of Concept oder als Einzelstück- Lösung für kleine Systeme. Ob als Modular aufgebaute Lösung oder in SMD-Technik, ob gefädelt oder auf einer (mehrlagigen) Leiterplatte. Somit ist auch kleinen Unternehmen und Handwerksbetrieben der Weg in die Welt der IoT möglich.
Nutzung professioneller Backend-Technologie aus dem Bereich der IoT. Hierdurch kann optimale Wartung und lückenlose Fehlerüberwachung gewährleistet werden.
Speziell auf Ihre Bedürfnisse zugeschnittene, Microcontroller- Systeme zur Messung relevanter Parameter in nahezu allen Bereichen. Klicken Sie auf das Bild um zu einer Live-Anzeige dieses Sensor-Systems zu gelangen.
Für nahezu alle Probleme findet sich eine Lösung. Ob einfache Messaufgaben oder komplexe Steuerungsaufgaben, von der ersten Idee bis zur serienreifen Elektronik, vom Steckbrettaufbau bis zur Großserie.
Kontaktieren Sie uns für weitere Informationen zu unseren Projekten und Dienstleistungen.
Kontakt aufnehmen